A
Anonymous
Dark Theme - Copy this React, Mui Component to your project
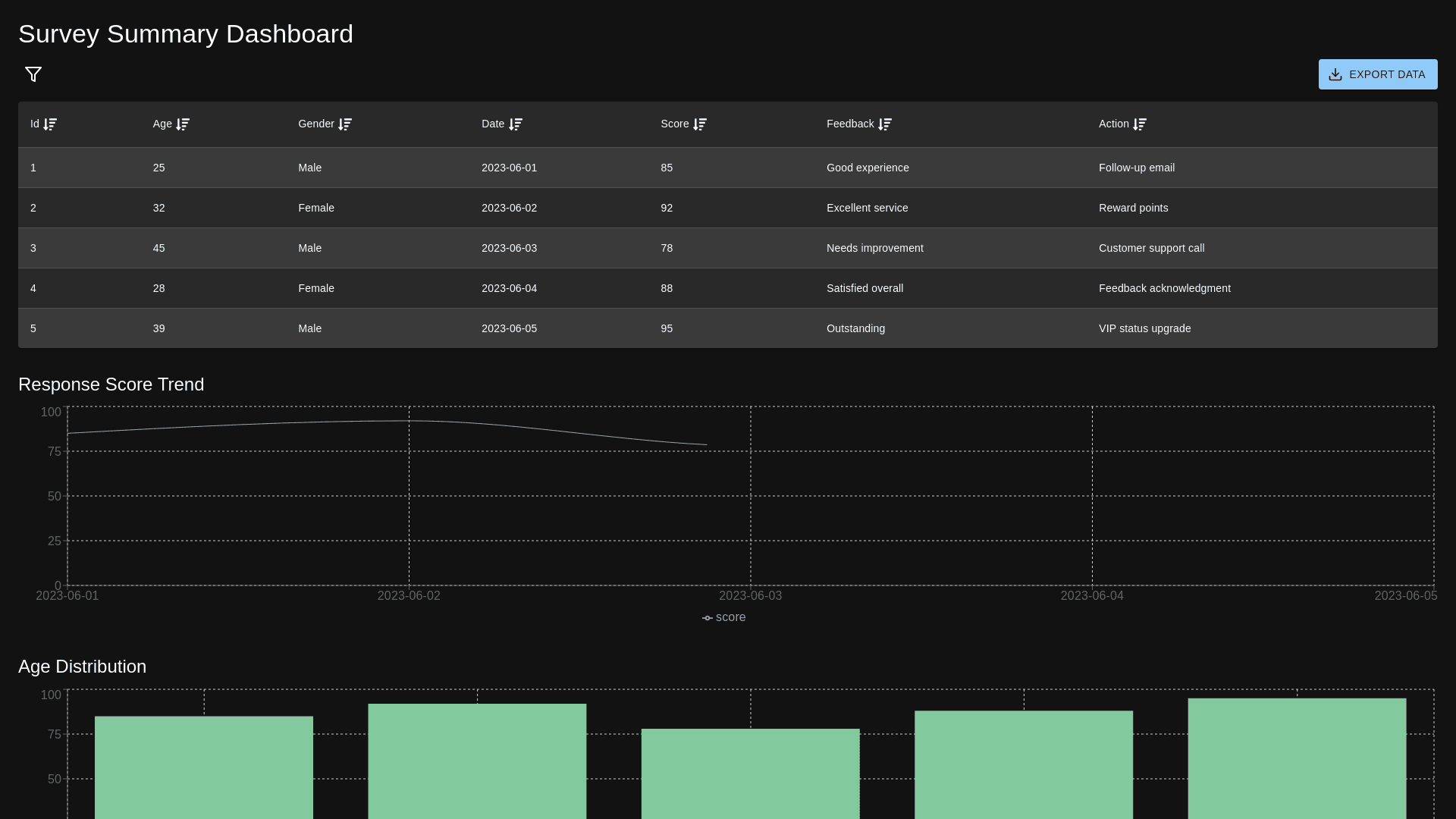
Create a responsive dark themed survey summary dashboard with the following columns: respondent ID, age, gender, date of response, response score, feedback, and Action Taken. Include features for filtering, sorting, and exporting the data. Add line charts and bar charts for summary.
Prompt
