Dashboard Component - Copy this React, Tailwind Component to your project
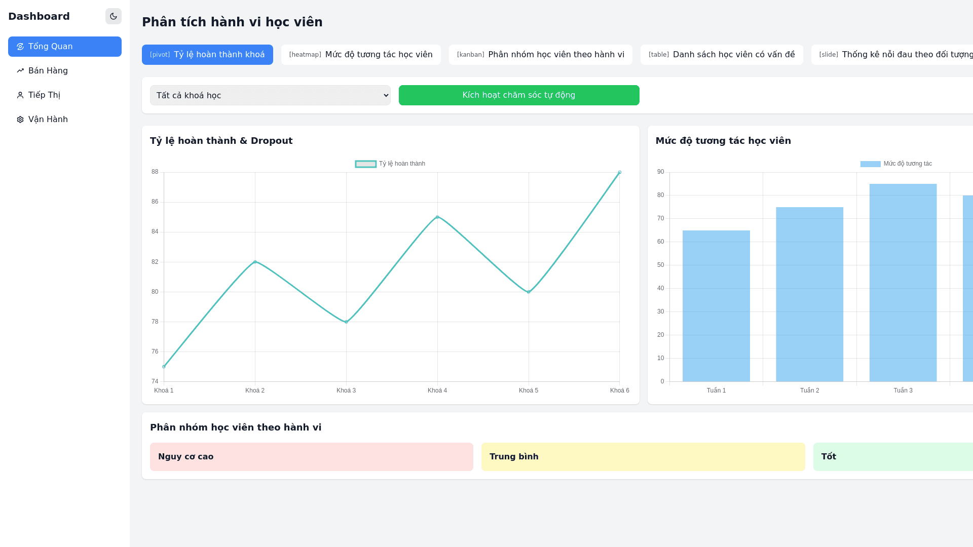
#Update. Giữ nguyên các yếu tố trên. Bỏ các tab: Thống kê chất lượng đào tạo, NPS theo buổi học , phản hồi chi tiết, Phân loại insight, Đề xuất cải tiến. Ở bộ lọc Khoá học, dropdown giá trị như: Quản lý nhân sự, Nghiên cứu thị trường, Trải nghiệm khách hàng, ## [Views (Pivot View)]/[Tỷ lệ hoàn thành khoá – dropout theo khoá]/[So sánh hiệu suất giữ chân HV] ## [Views (Chart)]/[Nhiệt đồ mức độ tương tác học viên]/[Phát hiện tuần/lớp sụt giảm engagement] ## [Views (Kanban)]/[Phân nhóm học viên theo hành vi]/[Tự động phân tầng: Nguy cơ cao – Trung bình – Tốt] ## [Views (Table)]/[Danh sách học viên có vấn đề]/[Tổng hợp để hành động (gọi điện, gửi email,...) ngay] ## [Views (Slide)]/[Thống kê nỗi đau theo đối tượng]/[Doanh nhân, SME, cấp quản lý gặp rào cản gì?] học (ví dụ: Nhân sự không tối ưu, Nhân sự không đạt hiệu suất cao..) ## [Views (Chart)]/[Biểu đồ số lượng học viên & người đi kèm]/[Thể hiện mức độ ảnh hưởng của từng HV] ## [Filters]/[Lọc theo khoá, tệp đối tượng, hành vi, điểm danh]/[Phân tích theo từng lớp học cụ thể] ## [Buttons]/[Trigger kịch bản chăm sóc tự động]/[Gửi nội dung hoặc nhắc nhở tùy insight]
